Interface web intuitiva e painéis de administração eficientes, o adChange equipa os empreendedores com um kit de ferramentas abrangente. Destacando um mercado de negociação dinâmico, sistema inteligente de oferta e contra-oferta, opções versáteis de compra-venda-troca de moeda, um painel de negociação perspicaz, negociação orientada por QRCode, conveniência de obter oferta, calculadora de taxas transparente e KYC robusto juntamente com protocolos de segurança 2FA, o adChange simplifica as aspirações de negociação focadas nos negócios. Eleve sua jornada empreendedora com o adChange e aproveite as verdadeiras proezas das transações ponto a ponto. Dentro do ecossistema adChange, os empreendedores exercem a capacidade de criar seus próprios negócios, especificando valores de moeda para venda, taxas de câmbio desejadas e parâmetros de preços. Essas negociações estão sujeitas a aprovação administrativa, garantindo um ambiente de negociação controlado e confiável. Uma vez aprovada, a negociação torna-se acessível a potenciais compradores dentro da plataforma.
COMO FUNCIONA
Dentro do ecossistema , os empreendedores exercem a capacidade de criar seus próprios negócios, especificando valores de moeda para venda, taxas de câmbio desejadas e parâmetros de preços. Essas negociações estão sujeitas a aprovação administrativa, garantindo um ambiente de negociação controlado e confiável. Uma vez aprovada, a negociação torna-se acessível a potenciais compradores dentro da plataforma. Os compradores podem se envolver prontamente com essas oportunidades de negociação ao vivo, aceitando os termos do vendedor ou enviando suas ofertas exclusivas. Simultaneamente, os vendedores são notificados sobre as ofertas recebidas, permitindo um envolvimento contínuo no processo de negociação. Os vendedores têm autonomia para aceitar ofertas de compradores, propor contrapropostas que se alinhem com seus interesses e trabalhar para estabelecer termos mutuamente aceitáveis. Após o consenso, ambas as partes podem finalizar a negociação com confiança, efetuando a troca de moeda para o recebimento de fundos. Em essência, o adChange eleva a experiência de negociação P2P para empreendedores, fornecendo um conjunto abrangente de ferramentas e recursos que simplificam a criação, negociação e liquidação de negociações.
Recursos do usuário
Trade Marketplace
Trading por QRCode
Oferta e Contra-Oferta Obter
Oferta
COMPRAR | VENDA | Calculadora de taxas de troca
Painel
de negociação Autenticação
do usuário Verificação de e-mail Login
biométrico com FaceID e TouchID
KYC e Google Authenticator
Chat ao vivo e tíquete
de suporte Notificação por e-mail em tempo real
DEMO
Acesso do usuário
- Email: user@appdevs.net
- Senha: appdevs
-
Acesso ao painel de administração
- Email: superadmin@appdevs.net
- Senha: appdevs
- https://adchange.appdevs.net/admin
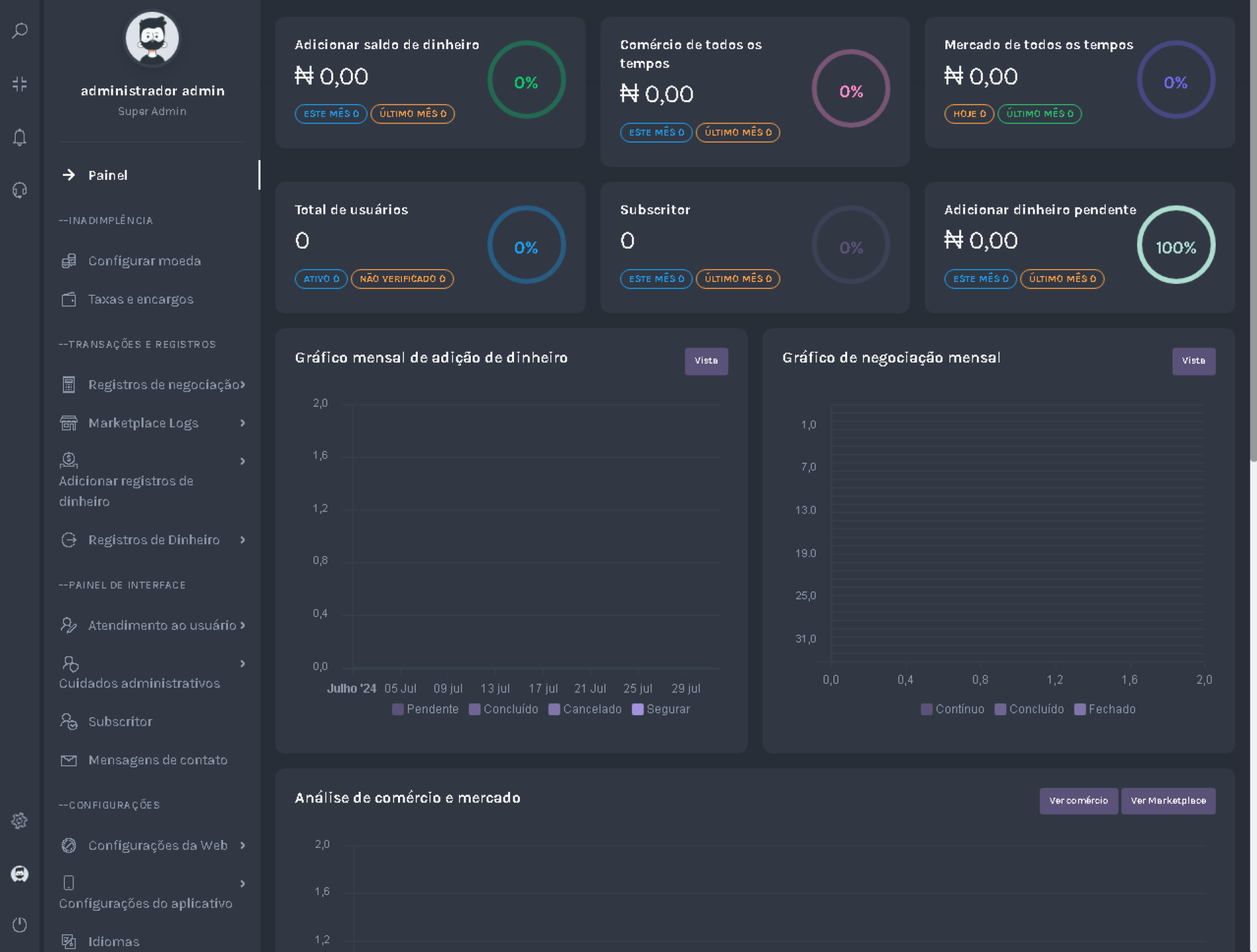
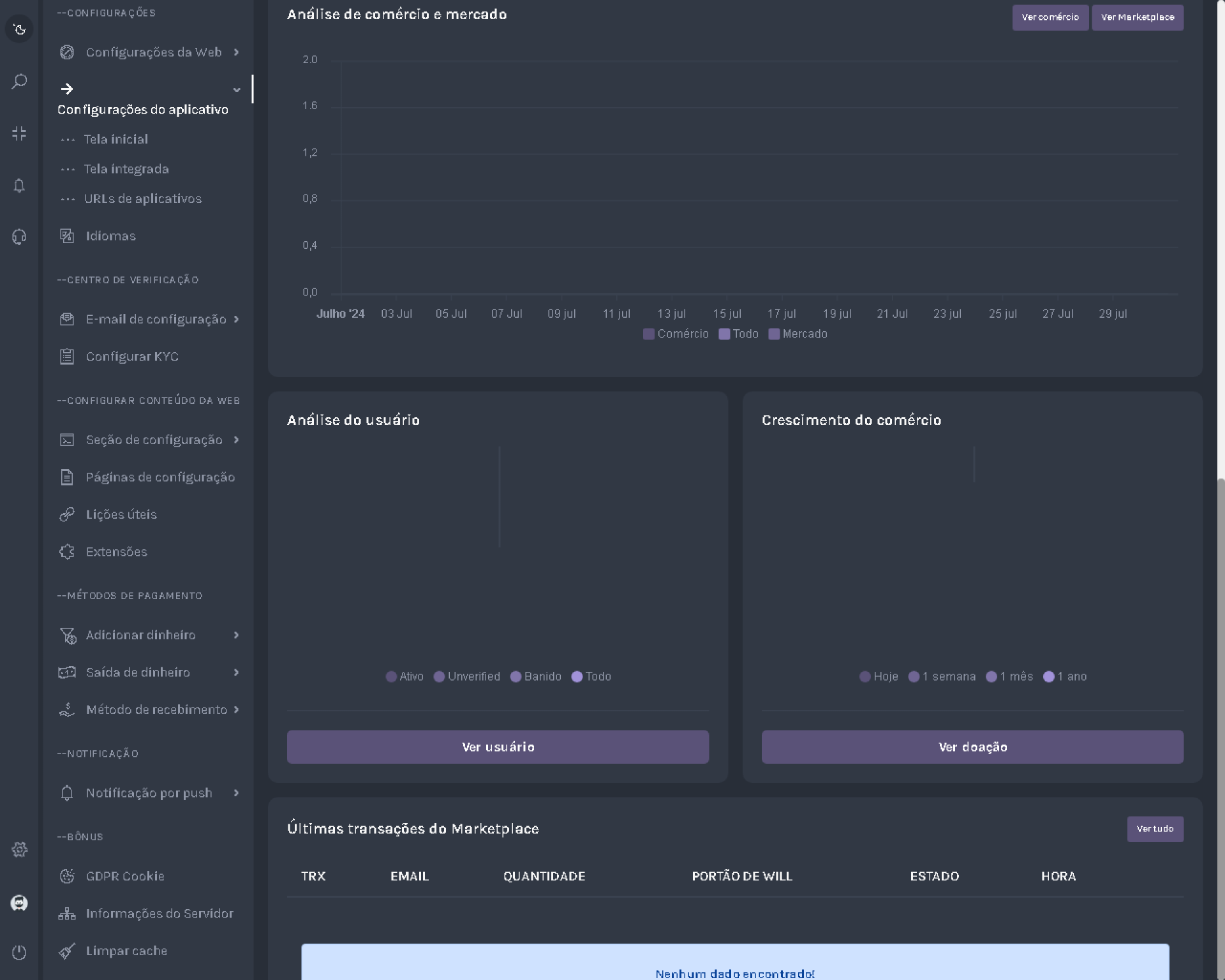
Recursos do Super Painel Administrativo
Análise Configuração do painel
Taxas e encargos
de moeda
Adicionar dinheiro (automático e manual)
Saída de dinheiro (manual)
Registros
de negociação Registros
do mercado Adicionar registros de dinheiro Registros
de
saída de dinheiro Cuidados com o
usuário Gerenciamento de funções de administrador Configurações
básicas Configuração de ativos
de imagem SEO
Dynamic Splash e configuração de tela
integrada URLs
de aplicativos Assinantes
Mensagens
de contato SMTP Configuração de e-mail
Conteúdo da Web Bate-papo
ao vivo usando Tawk.to
GDPR Cookie
Informações
do servidor Limpar cache

Nenhum comentário encontrado para este produto. Seja o primeiro a comentar!